Zie wat je laders doen. En waarom.
Plugchoice geeft laadprofessionals echte operationele zichtbaarheid. Fouten, vermogensstromen, sessiegedrag en diagnostiek die je in één oogopslag begrijpt.



Drie lagen van zichtbaarheid.
Elke laderinteractie wordt vastgelegd. Van status in één oogopslag tot volledige OCPP-historie: Plugchoice geeft je het juiste detailniveau voor elke situatie.
Laderoverzicht
Eenvoudige taal, real-time status. Zie in één oogopslag wat elke lader doet, zonder technische kennis nodig.
Vind de oorzaak in minuten, niet uren
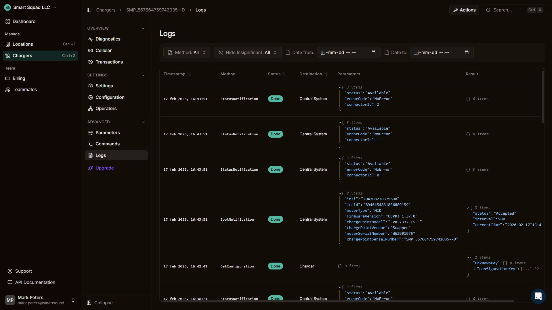
Lader- en systeemlogboeken
Volledige OCPP-berichtlogging met gestructureerde filtering, foutcategorisatie over merken heen, en export voor compliance of externe analyse.
Weet van problemen voordat je klanten bellen
Energiebeheer-logging
Visuele, real-time vermogensgrafieken. Toewijzing vs. werkelijkheid, fasedetail, bijdrage van zonne-energie en transactietijdlijnen tot op de seconde.
Visueel en gestructureerd betekent snellere oplossing
Alerts
Foutmeldingen en gezondheidssamenvattingen gepusht naar het Web Portal en als pushnotificaties naar je telefoon. Weet van problemen zodra ze zich voordoen, niet wanneer je klant belt.
Problemen opmerken voordat je klanten ze melden
Gebruikersactie-logging
Volledige audit trail van wie wat deed en wanneer. Configuratiewijzigingen, gebruikersacties en systeemgebeurtenissen binnen je hele organisatie.
Gebouwd voor wie bij de lader staat.
Elke lader heeft een voorpagina. Duidelijke status, vertaalde foutcodes en concrete vervolgstappen. In de app en in het portaal. Als iemand het probleem zelf kan begrijpen en oplossen, hoeft diegene jou niet te bellen.


Diep als het nodig is.
Lader- en systeemlogboeken geven je volledige OCPP-zichtbaarheid. Elk bericht, elke statuswijziging, elke fout. Gestructureerd, doorzoekbaar en exporteerbaar.

Service Alerts Problemen oplossen voor ze escaleren.
Automatische detectie, zelf-herstellend gedrag en een volledig ticketsysteem om storingen te beheren met je team.






Energiebeheer-analytics. Tot op de seconde.
Gebouwverbruik
Zie het totale stroomverbruik op meterniveau, inclusief wat er terug het net in gaat en wat van zonne-energie komt.
Toewijzing vs. werkelijkheid
Vergelijk wat het systeem toewijst aan een lader, wat de lader aanbiedt en wat de auto daadwerkelijk afneemt. Per lader. Per connector.
Fasedetail
Volledige 1-fase en 3-fase logging per lader. Bekijk stroom- en vermogenswaarden voor L1, L2 en L3 afzonderlijk.
Transactiegrafieken
Elke laadsessie bevat een visuele tijdlijn. Bekijk vermogenscurves, statuswijzigingen en events gekoppeld aan de sessieduur.
Locatie- en subgroepweergaven
Analyseer vermogen niet alleen per lader, maar per locatie en per subgroep binnen een locatie. Begrijp hoe je zekeringgroepen zich gedragen.
Zon en teruglevering
Volg zonneproductie, eigen verbruik en teruglevering in context. Zie hoe de bijdrage van zonne-energie door de dag heen verandert.
Gebruikersactie-logging.
Volledige audit trail van wie wat deed en wanneer. Elke configuratiewijziging, elk verstuurd commando, elke teamactie. Vastgelegd, doorzoekbaar en exporteerbaar over je hele organisatie.
- Elke configuratiewijziging gelogd met gebruiker en tijdstip
- Commandogeschiedenis per lader en per teamlid
- Doorzoekbaar en filterbaar over je organisatie
- Exporteer audit logs voor compliance of interne review
Ontdek wat je laders je vertellen
Sluit elke OCPP-lader aan op Plugchoice. Gratis te gebruiken, binnen minuten klaar.